Clever Control — программное решение для всестороннего контроля активности сотрудников в компаниях любого масштаба. С помощью этой системы можно отслеживать действия пользователей в реальном времени, получать детализированные отчёты о работе за компьютерами и предотвращать утечку конфиденциальной информации. Программа работает на облачной платформе, не требует сложной инфраструктуры и легко настраивается даже без технической подготовки.
Описание программы
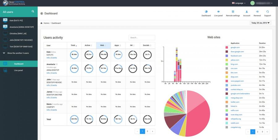
Clever Control разработана для эффективного управления персоналом и обеспечения информационной безопасности на предприятиях. Утилита позволяет наблюдать за всеми действиями сотрудников: какие приложения запущены, какие сайты посещаются, с какими мессенджерами ведётся переписка. Система собирает данные о поисковых запросах, истории ввода текста, использовании USB-устройств и передаче файлов. Все собранные сведения агрегируются в интуитивно понятном веб-интерфейсе, что позволяет быстро анализировать поведение работников.
- Контроль активности в реальном времени на любом компьютере в компании
- Просмотр истории браузера, мессенджеров и электронной почты
- Фиксация использовании USB-накопителей и копирования файлов
- Регистрация нажатий клавиш и создание скриншотов рабочего стола
- Облачная платформа для удалённого доступа к отчётам
Использование Clever Control позволяет выявлять нарушения корпоративной политики и минимизировать риски, связанные с утечкой данных.
Работа с Clever Control
Для начала работы необходимо зарегистрировать аккаунт на официальном сайте, скачав клиентское приложение. Установка занимает несколько минут и не требует специальных знаний. Программа разворачивается на каждом устройстве, подлежащем контролю, после чего начинается автоматический сбор данных. Через веб-интерфейс администратор получает доступ ко всей собранной информации: может просматривать активность по каждому сотруднику, фильтровать события по времени и типу активности, экспортировать отчёты. Благодаря облачной архитектуре мониторинг возможен с любого устройства, имеющего выход в интернет.
Сильные и слабые стороны
Преимущества Clever Control делают её привлекательным инструментом для бизнеса, особенно в условиях высокого риска утечек информации. Программа сочетает в себе функциональность, простоту развёртывания и надёжность сбора данных. Тем не менее, как и любое ПО для мониторинга, оно имеет ограничения, особенно в плане масштабируемости и ценовой политики при увеличении числа устройств.
Достоинства:
- Полный контроль над цифровой активностью сотрудников с минимальными затратами на внедрение
- Удобная система отчётов и визуализации данных в личном кабинете
- Бесплатная версия доступна для трёх компьютеров, что идеально для малого бизнеса
Недостатки:
- Стоимость возрастает пропорционально количеству подключённых ПК, что может быть существенно для крупных компаний
Программа особенно эффективна при выявлении недобросовестного поведения работников, таких как кража формулы продукта, передача коммерческой тайны или нецелевое использование рабочего времени. Успешное применение Clever Control на практике подтверждает её полезность — например, в одном случае удалось быстро выявить сотрудника, скопировавшего конфиденциальные документы на флешку. Простота установки, работа без выделенного сервера и поддержка ОС Windows делают решение универсальным. Размер дистрибутива составляет всего 18 МБ. Программа поддерживает русский язык и совместима с Windows 7, 8.1, 10 и 11 (32 и 64 бит). Лицензия — ShareWare / FreeWare с бесплатным использованием для трёх компьютеров. Полная версия доступна по подписке.
Скриншоты
| Автор: | |
| Цена: | RePack (с интегрированным лицензионным ключом) + Crack |
| Локализация: | Русский |
| Операционная система: | Microsoft Windows 7, 8.1, 10, 11 x86-x64 (32/64 Bit) Home, Pro |




